Chatbot: Váš osobní online opravář

Jak chatbot pomohl firmě Elny proměnit malou dílnu na opravy spotřebičů v moderní online servis s 2889 konverzacemi a téměř 1000 kontakty měsíčně.

Autor: Jan Ružička

Představte si, že vám doma najednou přestane fungovat oblíbený kuchyňský spotřebič. Možná je to váš věrný kávovar, který vás každé ráno budí vůní čerstvé kávy, nebo trouba, ve které jste právě chtěli péct nedělní koláč. Co teď? Většina z nás by se naštvala, hledala by nejbližší opravnu, která může být nejblíž na druhém konci města, a strávila by dlouhé hodiny čekáním na opravu. Ale co kdyby existovala jednodušší a rychlejší cesta?

Dva bratři, vizionáři a milovníci technologií, se rozhodli vyřešit tento problém jednou provždy. Jejich malá dílna na opravy spotřebičů se během let proměnila v moderní firmu, která nabízí online služby na vysoké úrovni.

A právě tady přichází na scénu jejich tajná zbraň – šéfbot, chytrý chatbot, který funguje jako online opravář.

Z malé dílny na cestě ovládnout online svět

Příběh firmy Elny začíná v malé dílničce, kde bratři Nymburští opravovali první spotřebiče. S každým opraveným kusem získávali nové zkušenosti a pověst jejich dílny rostla. Jako dobří podnikatelé rychle pochopili, že budoucnost patří digitalizaci a online službám. Vytvořili proto e-shop, kde si zákazníci mohou nejen objednat opravy, ale také komunikovat s chatbotem, který je připraven pomoci 24/7.

Ukázka reportu Elny - statistiky konverzací mimo pracovní dobu a o víkendu
Ukázka reportu 6/24. Zde vidíte, jaký poměr zákazníků vznese dotaz mimo pracovní dobu, o víkendu a z jakého zařízení.

šéfbot – mnohem víc než obyčejný chatbot!

Šéfbot není jen obyčejný chatbot. Zákazník může jednoduše naklikat, co potřebuje opravit, a on ho provede celým procesem.

Například, pokud máte problém s kávovarem, jednoduše zadáte model a popíšete závadu. Je vám nabídnuto několik možností řešení a pokud je to něco specifického, může být chatbotem vyžádána fotka závady (popř. výrobního štítku) a popis problému. Tímto způsobem může chatbot přesně identifikovat problém a předat informace specialistům. Ti se pak ozvou s konkrétními radami a postupem, jak situaci řešit. Tato úroveň personalizace a okamžitého servisu je to, co činí jejich zákaznický servis jedním z nejlepších na trhu.

Individuální zákaznický servis díky chatbotu!

Hlavním cílem firmy Elny je a vždy bylo, poskytovat nejlepší možný servis a individuální přístup ke každému zákazníkovi. S pomocí šéfbota mohou bratři a jejich tým nabídnout služby na míru, které jsou rychlé, efektivní a dostupné 24/7.

Každý zákazník se pak cítí jako VIP, což se odráží ve vysoké míře spokojenosti a loajality. Součástí chatbota je vždy také rozsáhlý FAQ modul, kde najdete odpovědi na nejčastější dotazy.

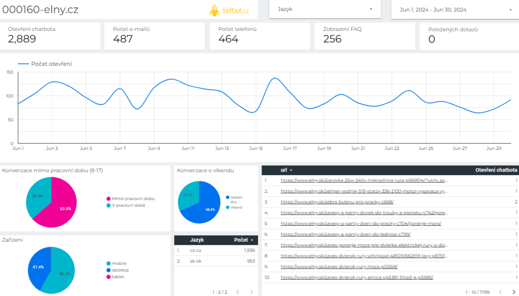
Dashboard chatbota pro Elny - 2889 otevření, 487 emailů, 464 telefonů za měsíc
Ukázka reportu za jeden měsíc v číslech. Vidíte, že konverzace jsou v řádu tisíců a zanechané kontakty dosahují téměř 1.000! To jsou skvělé výkony šéfbota v praxi!

Modul zpětné vazby = neustálé zlepšování

Každá interakce se zákazníkem je pečlivě monitorována a analyzována, aby se v Elny mohli neustále zlepšovat. Šéfbot sbírá nejen zpětnou vazbu od zákazníků, ale také data, která je schopen měřit. Nastavení konverzí je individuální a každá firma si hlídá trochu jiné hodnoty. Díky tomu také víme, že co se týče počtu konverzací, patří Elny mezi naše největší klienty!

Šéfbot jako online opravář není jen nástroj. Je to revoluce v zákaznickém servisu, která mění způsob, jakým přistupujeme k opravám spotřebičů. Ať už se jedná o jednoduchý dotaz nebo složitou závadu, šéfbot je tu, aby vám pomohl rychle a efektivně.

I na tak specifické téma, jako je oprava spotřebičů, se dá vytvořit spolehlivý chatbot na míru. Elny je důkazem, že automatizace zákaznické podpory funguje v každém oboru.